Automate file exchanges across internal systems, core banking providers, processors, fintech partners and vendors.





For banks, credit unions and financial service providers, file workflows move more than data. ACH and settlement cutoffs, loan and deposit exchanges and fast fraud detection depend on secure and reliable transmissions with dozens of partners. Financial institutions relying on legacy FTP, scripts and ad-hoc transfer methods risk:
Late or missed file delay posting, risk penalties and impact customers.
Increased exposure with limited, exam-ready proof.
Manual scripts and handoffs drain time from higher-value work.
Progress® Automate MFT is built for lean IT teams with complex, distributed and hybrid tech estates with high compliance expectations. By modernizing and automating file transfers, Automate MFT helps IT leaders eliminate risky manual file transfers. This approach offers financial providers the governance, control and connectivity necessary to power the file-based processes that must go right every day.
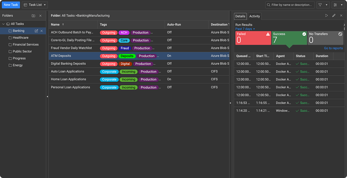
Run scheduled or event-driven automation to meet cutoffs for ACH batch files, check images and end-of-day summaries.
Reduce manual or ad-hoc file uploads and downloads to provider portals.
Standardize partner exchanges for fraud services, credit scoring, mortgage platforms and fintech service organizations.
Centralize execution history and reporting to speed audit prep with tamper evident logging.
See how Automate MFT designs, schedules and governs every file transfer in minutes, then start a free trial with no payment required.
Take a Tour
PaperTrl Secures High-Value Financial Transfers with Progress Automate MFT
PaperTrl strengthened secure ACH file exchanges with banks by adopting Progress® Automate MFT. The cloud-based solution helped PaperTrl improve compliance, visibility and efficiency. The platform is now supporting the secure movement of more than $250 million in financial transactions per quarter.
No-Code Automation
Schedule repetitive and high-volume transfers, or run on-demand
Process or PGP encrypt files before sending or receiving partner files
Hit cutoffs with confidence using automated schedules, retries and notifications

Integrations
Transfer files using SSH/SFTP, SSL/FTPS, SMTP and CIFS/SMB/UNC protocols
Connect to legacy systems, cloud storage and SaaS endpoints
Extend workflows with REST API support

Security
Encrypt and audit every file transfer
Control access and authenticate with enterprise identity providers
Meet regulatory expectations with secure file workflows you can prove

.png?sfvrsn=d52f2ac4_4)
Reinforce lean IT teams to standardize and automate high-stakes workflows (payments, reporting, partner exchanges) with enterprise-grade security, monitoring and audit-ready proof.
Scale secure, governed file transfer and automation across complex hybrid environments and thousands of internal and third-party endpoints to meet strict SLAs, resiliency requirements and audit expectations.
Deliver bank-grade secure file exchange and automation for client and partner integrations for faster onboarding, consistent controls and reliable data delivery that strengthens trust and reduces compliance friction.
Whether you need cloud-first simplicity and scale or an on-prem footprint, choose the option that best matches your banking workflow and deployment requirements.
WorkFlow AutomationOrchestrating repeatable file workflows across systems and partners. | |
| Deployment | |
| Cloud (with self-hosted agents) | On-premises |
| Solutions | |
Automate MFT→ Learn More | MOVEit Automation→ Learn More |
Controlled Exchange HubCreating a secure place to receive and distribute files with partners. | |
| Deployment | |
| Cloud | On-premises |
| Solutions | |
MOVEit Cloud→ Learn More | MOVEit Transfer→ Learn More |
Explore real results from banks and credit unions using Progress secure file transfer solutions while you evaluate the best fit for your workflow.
Success Story
Success Story
Success Story
Success Story
Standardize secure file exchange across cores, processors, fintech partners and vendors.