クラウドは優れたスケーラビリティを提供しますが、その代償として、アプリケーションパフォーマンスの重要な部分であるインフラストラクチャの制御が失われます。Progress® Flowmon® は、実際のユーザーエクスペリエンスを追跡し、ボトルネックを特定し、エラーを調査してアプリケーションの効率を最大化する、軽量でパッシブな監視ソリューションです。
 
クラウドアプリケーションの応答性と信頼性を向上させ、ユーザーが快適な使用感を得られて満足度が上がります。
ユーザーエクスペリエンスに関するデータに基づく情報が得られ、クラウドプロバイダーが提供する質の高いサービスを受けることができます。
AWS、Azure、Google のプラットフォームと簡単に統合でき、一貫したアプリケーションパフォーマンスの追跡が可能です。
1時間以内にデプロイでき、アプリケーション速度やユーザーエクスペリエンスの悪化につながるエージェントを使用する必要はありません。
Flowmon は、ネットワークとアプリケーションのトラフィックを分析して、ユーザーがアプリケーションで行うやりとりを詳細に監視し、配信チェーン全体のボトルネックを明らかにします。問題の原因がインフラストラクチャ内、サービスプロバイダーのドメイン内、またはユーザーがアプリケーションにアクセスする場所のどこにあったとしても、問題を効果的に特定します。
Flowmon の強力な機能を使用して、実際のアプリケーションのパフォーマンスを測定できます。調査にかかる時間、対策にかかる時間を短縮することができます。
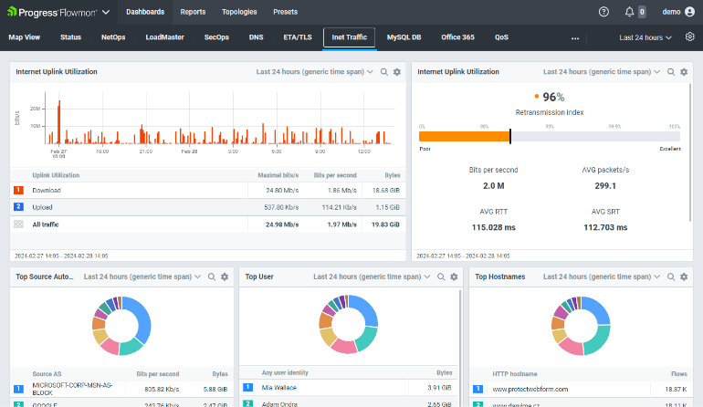
トップトーカー、通信パートナー、ユーザーとエンドポイント、ネットワークとアプリケーションの遅延、帯域幅使用率を示すトポロジービューなど、多数の事前定義されたダッシュボードから選択するか、Office 365 などのアプリケーション用の事前定義済みの監視ウィジェットから選択します。

ネットワークとアプリケーションのトラフィックをリアルタイムで継続的に監視および分析し、ユーザーとアプリケーションのやりとりに関する詳細な情報を提供します。サーバーの応答時間とラウンドトリップ時間、再送信や遅延を測定します。

Flowmon の SaaS 監視は、アプリケーションを管理したり特定のトランザクションのペイロードにアクセスしたりしなくても、ネットワークとアプリケーションの問題を区別し、障害のある配信コンポーネントを特定するのに役立ちます。

Flowmon は、Amazon AWS、Microsoft Azure、Google Cloud のマーケットプレイスから数分でデプロイできます。