高い可観測性がある Progress® Flowmon® は、帯域使用率や稼働状況を監視するだけには留まらず、通信エラーのトラブルシューティング、パフォーマンスの最適化、ハイブリッド環境全体のコンプライアンスの監視も可能です。
得られる詳細情報から問題の最大95%がその根本原因を解明でき、迅速にトラブルシューティングすることができます。ダウンタイムを最小限に抑え、より優れたユーザーエクスペリエンスが実現します。
使用状況、アプリケーション、ユーザー、デバイス、ネットワークサービスに関するリアルタイムの監視情報を取得して、速やかに問題を解決し、高い効率性を維持します。
インフラストラクチャの高度な可視性から得られる、明快な詳細データを分析して根本原因をより明確に特定することで、不毛な責任の押し付け合いを回避し、部門間で協力して問題解決に取り組むことができます。
ネットワーク帯域幅と使用状況、トラフィック分析、フォレンジック、パフォーマンス監視、パケットキャプチャを、クラウド環境とハイブリッド環境全体をカバーするダッシュボードに統合します。
Flowmon を使用すると、明確なインジケーターを表示する統合ダッシュボードから、オフィスネットワーク、データセンター、サーバー、SaaS、クラウド全体の稼働状況を把握することができます。統一されたインタフェースで、複数ユーザーの通信の監視、DNS エラーコードのトラブルシューティング、パフォーマンス問題がネットワークにあるのかアプリケーションにあるのかの識別、オンデマンドのパケット検査などが、1つの仮想アプライアンスをデプロイすることで実現できます。
Flowmon は、ハードウェアと仮想、そして AWS、Google、Azure ネイティブクラウドの展開をサポートします。毎秒最大数百万のトラフィックフローを処理できるように拡張することもできます。ハイブリッド環境でもネットワーク全体を広範に可視化でき、データ保持できます。

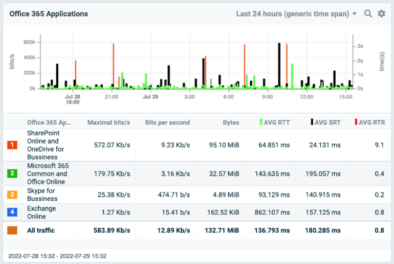
トポロジーマップ、可視化された帯域使用率、上位の統計値、トラフィックチャート、アラートなどを備えた事前定義されたダッシュボードのギャラリーから選択します。これらのダッシュボードを使用することで、詳細情報が速やかに把握でき、アプリケーションを適切にコントロールできます。

エンドツーエンドのパフォーマンス監視で、ユーザーエクスペリエンスを監視し、アプリケーションの遅延なのかネットワークの遅延なのかデータベースの遅延なのかを判断するための測定値を得ることができます。サーバーの応答時間、ラウンドトリップ時間、ジッタ、再送信、遅延を、すべてのユーザー、すべての社内または SaaS アプリケーションについて追跡します。

トレンドと予測分析を活用して、長期的なネットワークパフォーマンスを測定します。ボリューム統計を比較し、容量のニーズを予測的に評価して、ボトルネックとダウンタイムを回避します。ネットワークパフォーマンスを最適化しながら、インフラストラクチャの設計とアップグレードをより適切に計画できます。

Flowmon には幅広い互換性があり、様々なシステムのネットワーク機能を強化できます。スイッチ、ルーター、ネットワークアクセスコントロール、ロードバランサー、パケットブローカー、ファイアウォールを活用して、ネットワークテレメトリ データをよりシームレスに送信できます。このソリューションは、独自のフォーマットを含む多様なトラフィックフロー標準をサポートしています。アプリケーション層をより深く理解するには、Flowmon Probe が有用です。

様々なエンタープライズプロトコルをサポートする Flowmon Probe は、アプリケーション層を可視化する強力なパッシブネットワークセンサーとして機能します。ネットワークパフォーマンス、アプリケーションパフォーマンス、遅延の監視が可能で、パケットキャプチャ機能も提供します。


インタラクティブなオンラインデモで、Flowmon が実際にどのように稼働するのか体験できます。