獲得出色的可視性,並輕鬆監控內部部署、公用及混合雲端環境
接收與網路和應用程式效能偏差有關的警報,以確保終端使用者體驗無任何問題
確定和分析網路及應用程式問題的根本原因,並輕鬆衡量 SLA
利用 AI/ML 自動偵測網路和使用者行為異常
在監控使用者體驗、故障排除和網路容量規劃方面的明確洞察。
處理所有標準格式的資料,例如 NetFlow、IPFIX、sFlow、jFlow、NetStream 等。
處理和正規化資料,以在公用雲端、內部部署或混合環境中提供同等的可視性。
全局網路資料分析、資料轉送代理或網路資料儲存。由您選擇。
小型企業或全球分散式架構。擴充性不受限制,且始終符合成本效益。
市場上最高的流量效能。專為快速資料處理而打造,具有足夠的空間儲存所有內容。
縮短瞭解使用者體驗不良之根本原因需要的時間,包括自動化偵測、快速分類、預測性洞察,以及相關的補救措施建議。

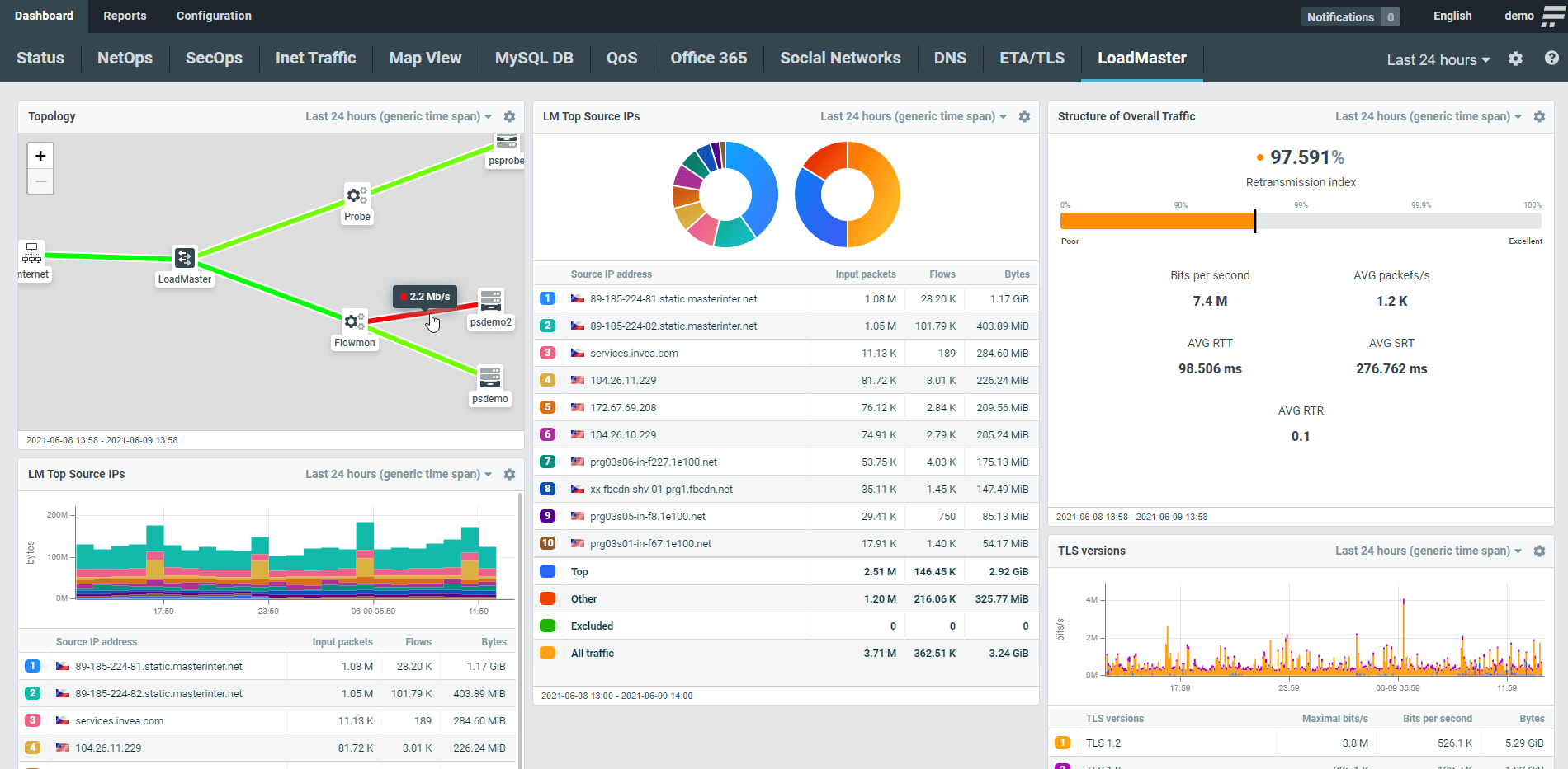
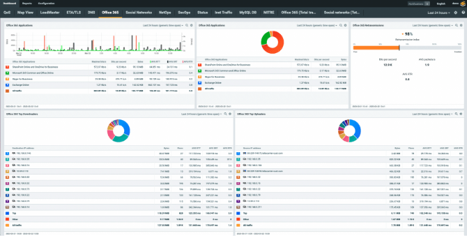
在相同的位置查看整體基礎架構的流量結構、效能指標和拓撲。每一個小工具都以可配置及可自訂,以反映數位資產的特性。

您可以依照需求隨時深入分析,以查看微小細節,例如個別裝置的活動、與特定網域的通訊,或 TLS 版本和密碼套件。強大易用的篩選器可以協助您排除雜訊,並在短短幾秒內獲得相關資訊。

Flowmon 可以處理不同供應商的多種資料格式,以及統整來自整體應用程式交付鏈的洞察,以實現可用性和 SLA 計量、容量規劃、故障排除或實施合規性。

「高性價比、我們在供應商支援方面的經驗以及他們的完整功能,促成了我們的決定。Flowmon 為我們提供了隨著客戶未來之業務需求而成長需要的靈活性。」
Joost Westerbeek
IT 網路工程師