Flowmon Collector は、フロー対応デバイス (スイッチやルーター)、Flowmon Probe、またはその他のフローソースからのフローデータ (NetFlow、IPFIX、sFlow、その他 NetFlow と互換性のあるもの) の収集、長期保存、分析のためのスタンドアロンのアプライアンスです。ネットワークトラフィックの完全な可視化が可能で、高度なレポート作成機能も備えています。
NPMD (Network Performance Monitoring and Diagnostics)、トラブルシューティング、容量計画
NetFlow と IPFIX の複数フォーマットをサポート、ネットワークに接続された様々なデバイスに対応
ハードウェア、仮想またはクラウドアプライアンス
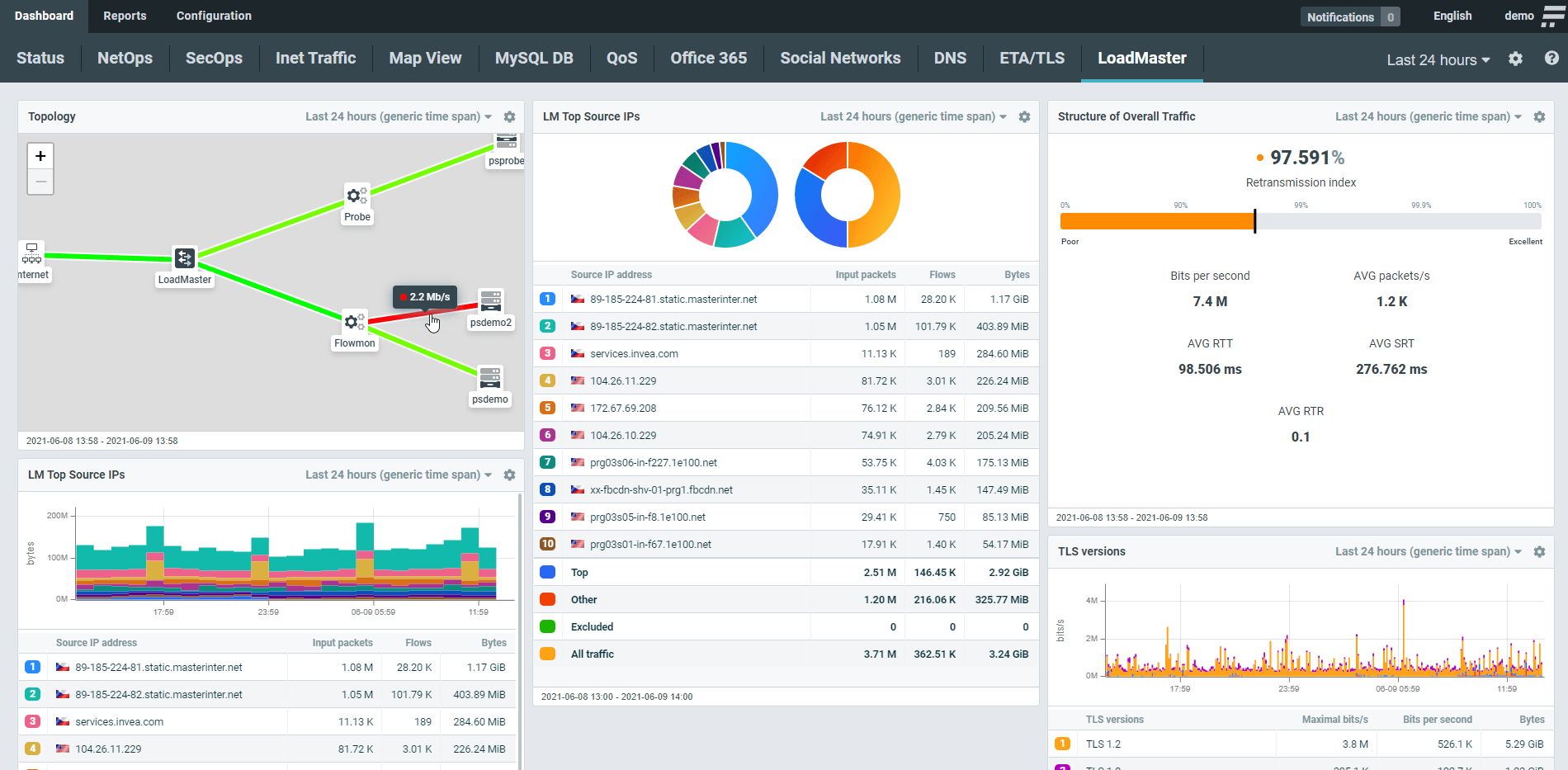
目的に応じて最適なようにカスタマイズ設定が可能なウィジェットを使用して、トラフィック状況、パフォーマンスメトリック、トポロジーをノイズなしで視覚化できる優れたインタフェース。最も一般的なニーズ (Office 365、G Suite、ソーシャルネットワーク、DNS、DHCP など) に基づいて設定されたプリセットを使用すると、簡単に設定できます。ダッシュボードは他のユーザーと共有できます。

ダッシュボードのどこからでもドリルダウンすることができます。ウィジェットは、フローまたはパケットのレベルまで、完全な詳細を分析ビューに表示でき、デバイス、フローソース、ベンダーに関してどんな小さなネットワークアクティビティでもチェックすることが可能です。プロトコル、期間、送信元/宛先 IP アドレスなどでフィルタリングするオプションがあります。統計はすべてのレベルでエクスポートできます。

Flowmon Collector は、オン/オフの死活監視を行うだけではなく、デジタル環境全体をエンドツーエンドで把握できるよう、個々のユーザーとアプリケーションとのやり取りを追跡します。この包括的なアプローチによって、ユーザーとサービスに悪影響を与える問題の根本原因を速やかに解明することができ、適切な是正措置を講じることが可能になります。

Flowmon は、プライベートクラウドとパブリッククラウドで仮想アプライアンスとして利用できるパッシブネットワークセンサーを使用し、それぞれのマーケットプレイスからアクセスして、アプリケーション関連の通信のすべてのトラフィックを検査します。ユーザーとアプリケーション間のやり取りを追跡して、アプリケーション・デリバリ・チェーンのどの場所にあるボトルネックでも特定することができます。

帯域幅の使用状況を把握してコントロールできます。最適なキャパシティ計画を立てるのに役立つデータを提供します。帯域幅使用率が高いユーザー、デバイス、アプリケーション、サービスに関する明瞭なデータを使用することで、インフラストラクチャと接続のコストを最適に抑えるための効果的な意思決定を行うことができます。
BYOD トラフィックを監視して、接続されたデバイスを可視化し、コントロールします。パッシブデバイスフィンガープリンティングを使って、デバイスの製造元、OS、Web ブラウザを識別します。この情報に、認証システムからのログを使用して実際のユーザー ID (つまり、ユーザー名またはホスト名) を組み合わせて拡張し、より詳細なコントロールができます。
ネットワークトラフィックを確実に監視することで、ビジネスサービスの信頼性、可用性、セキュリティを確保します。Flowmon は、トラフィック状況を可視化し、意思決定を合理化し、ネットワーク運用部門のコスト節約に貢献します。
一元化されたダッシュボードを使用して、ネットワークのパフォーマンスを最高の状態に調整します。様々なサブネットや VLAN 内のユーザーアクティビティを監視し、接続状態、遅延、QoS を追跡します。包括的に東西方向トラフィックも可視化し、多様なアプリケーションを識別し、LAN/WAN を横断するユーザー トランザクションを追跡します。
サーバーに起因する遅延なのか、クライアントに起因する遅延なのかを識別します。影響を受けるユーザーを確認し、ビジネスに影響が及ぶ前に問題を解決します。ローカル、ホスト、SaaS アプリケーションの障害、パフォーマンス、および可用性を測定します。
「Flowmon のインストールはシンプルで直感的にわかりやすいものでした。Flowmon を導入したことで、以前は欠けていたネットワークの可視性を獲得することができました。その結果、ネットワーク問題の原因を速やかに究明できるようになりました。このソリューションは、ネットワーク帯域を増やす必要があるのかどうか、的確に判断するためのツールにもなります。」
佐藤正博氏
セガの IT 本部インフラシステム部
Flowmon Collector は、様々なネットワークデバイス (ロードバランサー、ルーター、スイッチ、ファイアウォール、パケットブローカー、または専用の Flowmon Probe) からのフローデータ (NetFlow v5、NetFlow v9、IPFIX、sFlow など) を処理できます。
Cisco (AVC、HTTP)、Gigamon (HTTP、DNS、SSL、RADIUS)、Keysight (HTTP)、VMware NSX (rule ID、vmUUID、vncIndex)、OneAccess (HTTP)、VMware VDS、AWS FlowLogs、Google Can VPC FlowLogs、Azure NSG FlowLogs。
Flowmon Collector は、EIA 規格 1U または 2U ラックサイズのハードウェアアプライアンスの形で、あるいは VMware、Hyper-V、KVM、AWS、Azure、Google Cloud の仮想環境に展開するための仮想アプライアンスとして利用できます。
モデルによってパフォーマンスやストレージ容量が異なりますが、データは、アプライアンスあたり 0.5 TB から 192 TB まで、数か月から数年保存できます。Flowmon Collector は、データの集計やサンプリングを行わず、すべてのデータを利用可能な状態に保ちます。
Flowmon Collector には、アプライアンスの設定、管理、およびフローデータの収集に使用できる銅線 10/100/1000 Mbps イーサネット管理ポートが2つ装備されています。コマンドラインアクセス、Web GUI、および仮想コンソールを提供します。ハードウェアベースのモデルには、リモートコントロール用の専用ネットワークインタフェースがあります。
Flowmon Collector の仮想アプライアンス (VA) は、仮想およびクラウド環境 (VMware、Hyper-V、KVM、AWS、Azure、Google Cloud) への展開用に設計されており、ハードウェアベースの Flowmon Collector と同じ機能を提供します。Flowmon Collector VA は、ネットワークトラフィックの監視とフローデータ (NetFlow/IPFIX) 生成を提供する最大2つの 1 Gbps イーサネット監視ポートをサポートします。
分散型アーキテクチャ (Distributed Architecture、DA) は、多数のフローソースから大量のフローデータが発生する大規模で要求の厳しい環境に対して、高いスケーラビリティと負荷分散を提供します。フローデータは、複数のユニットに分散されて、プロファイル計算やその他のフローデータ処理が行われます。ユニットを追加するだけで、パフォーマンスとストレージ容量の両方を向上させることができます。分散型アーキテクチャは、地理的に離れた場所にあるすべてのユニットの管理と設定、およびデータの集約と視覚化を1カ所で行うための中央コンソールを提供します。