Flowmon enables application and network visibility across on-prem, public and hybrid cloud environment. Flowmon provides network operations with a complete overview of network traffic, detailed insight & root cause analysis to ensure business reliability.
Get outstanding visibility and easily monitor your on-prem, public and hybrid cloud environment
Be alerted about network and App performance deviation to ensure problem free end-user experience
Identify and analyse root cause of network and App issues and simply measure SLA
Leverage AI/ML for automated detection of network and user behaviour anomalies
Clear insight for user experience monitoring, troubleshooting and network capacity planning.
Process data in all standard formats, e.g. NetFlow, IPFIX, sFlow, jFlow, NetStream, and more.
Process and normalize data for equal visibility across the public cloud, on-premise, or hybrid environments.
Network data analysis for the big picture, proxy for data forwarding, or network data storage. You choose.
Small businesses or global distributed architectures. The scalability is limitless and always cost-effective.
The highest performance in flows/s on the market. Built for fast data processing, it has enough space to store everything.
Reduce the time required to understand the root cause of poor user experience with automated detection, quick triage, predictive insights, and relevant suggestions for remedial actions.

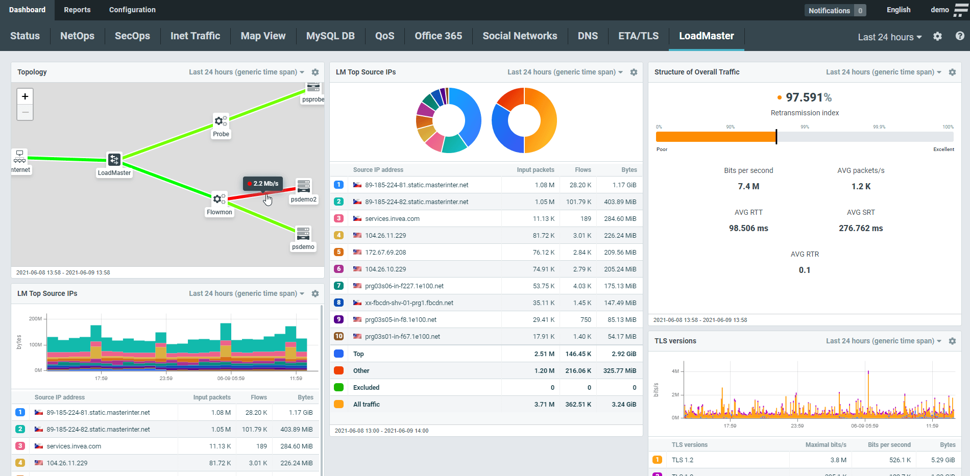
See the traffic structure, performance metrics, and the topology of your whole infrastructure in one place. Every widget is configurable and customizable to reflect the particular characteristics of your digital estate.

You can drill down from anywhere at any time to see minuscule detail such as the activity of individual devices, communications with specific domains, or TLS versions and cipher suites. Robust and easy-to-use filters help you to separate the noise away and get to relevant information in seconds.

Flowmon can process a multitude of data formats from different vendors and unify the insights from the entire application delivery chain to enable availability and SLA metering, capacity planning, troubleshooting, or compliance enforcement.

“The combination of great value for money, our experience with the vendors’ support and their feature-set sealed our decision. Flowmon provides the flexibility we need to grow with our clients’ future business needs.”
Joost Westerbeek
IT Network Engineer
Explore a fully interactive product and see what issues it can tackle for you.
Launch DemoGet no-obligation 30-day trial of Flowmon in your network.
Get your trial today