Your network is a critical component of application delivery and user experience optimization. It enables you to monitor capacity, measure performance and identify bottlenecks and errors to support vital company operations.


Enhance network reliability and uptime with continuous, real-time monitoring through Progress® Flowmon® to proactively address issues and avoid downtime.
Identify and mitigate network issues, reduce mean time to repair (MTTR) and minimize service disruptions to improve user satisfaction.
Proactively plan your capacity by analyzing historical data trends over time. Anticipate future network needs and make informed decisions to help improve scalability and performance.
Flowmon streamlines operations within a consolidated platform. Reduce complexity, enhance collaboration and lower costs by minimizing the need for multiple monitoring tools.
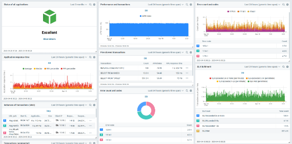
Flowmon combines a robust suite of functionalities, including top statistics, traffic charts and powerful alerting capabilities. Its sophisticated analysis tools allow NetOps teams to delve into individual communications to optimize network performance. Built for continuous, real-time monitoring in networks of any type and size, Flowmon provides end-to-end visibility, empowering teams to manage and optimize network operations efficiently, precisely and proactively.
Monitor bandwidth in real-time using traffic charts and topology views with red, amber and green indicators of network utilization. Identify the source of congestion to solve the root cause faster. Leverage historical trends data to plan capacity proactively.

Efficiently diagnose network errors and decrease response times with analytical views into communication. Flowmon can store records for months, offering deep insights into protocols like SSL, DNS DHCP, and more. Manage errors within a single interface more effectively than traditional tools, like packet capture.

Continuously measure Server Response Time (application delay), Round Trip Time (network delay) and other metrics, such as Retransmissions, Delays, Jitter or Out-of-order packets, to provide a decisive source of truth to combat finger-pointing.

Network Performance Monitoring (NPM) capabilities can apply to most IP-based communications, regardless of application protocol, platform, operating system or user agent.

Deploy your monitoring capabilities on a network level with no impact on the application, decryption use or server agents. Streamlined deployment combined with dashboard presets reduces deployment time down to 30 minutes.
Monitor on-premises, data center, cloud and SaaS applications using the same dashboard with numerous native integrations and monitoring options.
Check out these resources to help you get started with Flowmon.

Explore a fully interactive product and see what issues it can tackle for you.