Bandwidth monitoring is a method of providing clear information on the volume of data that flows through the local network at a given moment to allow network administrators to see the root cause of issues that occur and promptly resolve them.
On the other hand, provides detailed information, but because it needs to process and store large amounts of data, it consumes a lot of resources and can thus be rather expensive. Moreover, packet analysis by itself cannot provide details of encrypted network communication.
Is simple and widely used, but it only provides a basic overview without any details, and has therefore very limited usability.
Flowmon uses a different method, Netflow/IPFIX monitoring, which is very lightweight and cost-effective while still delivering a high level of detail.
Flowmon helps you to Identify bottlenecks and resolve latency issues caused by networks, servers and applications. In one dashboard you have all you need to measure fault, performance and availability of your local, hosted or SaaS applications.
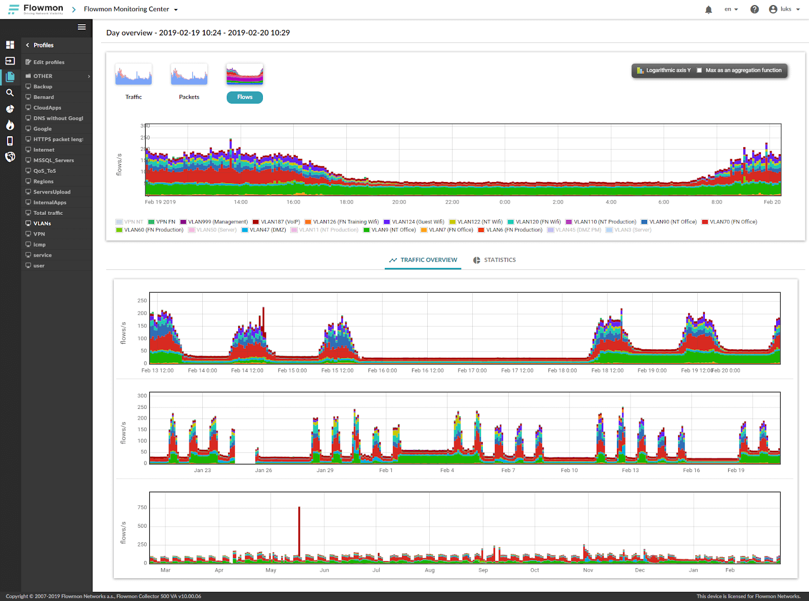
Flowmon provides customizable reports to monitor bandwidth including TopN statistics (e.g. TopN downloaders) and includes options to search for specific bandwidth usage details based on IP address, hostname, protocol, VLAN or MPLS tags, username and more. Administrators are kept informed by the set of regular reports or via instant email alerts when the threshold is exceeded. What's more, in case of incident Flowmon can perform automated actions using standard integration mechanisms (syslog, SNMP trap) or by a user-defined. Learn more about Flowmon network monitoring.
 
Bandwidth monitoring with Flowmon allows you to see exactly who or what is consuming your bandwidth when an anomalous traffic spike occurs, and automate steps to prevent network service degradation.
Basic bandwidth monitoring tools only show basic information on the increased number of packets and volume of transferred data on network interfaces.
With Flowmon bandwidth monitoring, the administrator gets details such as devices responsible for the traffic increase, protocols and services involved to identify the root cause of the anomaly.
NetFlow or sFlow reporting delivers details that allow us to determine exactly which element is causing the problem. It is much like a packet analyzer but with much less data to deal with.
 
SNMP provides information that more bandwidth might be needed, but that is all. The user has no way of knowing that, for instance, the bandwidth is being abused or which end system is using it up.
 
Flowmon allows you to filter out exactly what you need to see.
 
Explore a fully interactive product and see what issues it can tackle for you.
Launch DemoGet no-obligation 30-day trial of Flowmon in your network.
Get your trial today