To prevail over contemporary threats you need immediate response and a high-performance detection tool - you need Flowmon ADS 11.0.
Given the increasing amount of traffic flowing through corporate networks today, security solutions need to respond in turn with adequate performance. Bearing this in mind, ADS 11.0 features completely reworked architecture to process data in a stream, significantly raising its processing power (up to 100k flows per second).
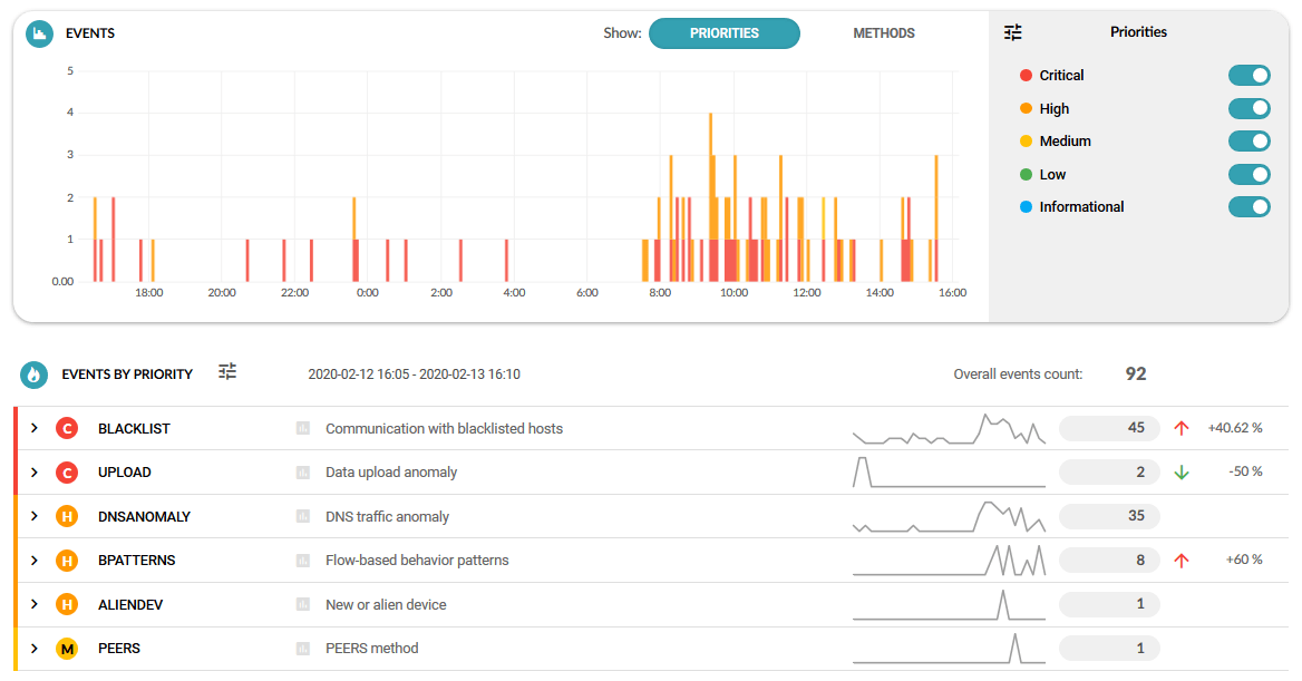
In addition, stream architecture enables much faster event detection, which now happens in near real-time, making sure no time is wasted.
To further speed up response, event processing and incident visualization are now done differently for a more streamlined workflow.
Detected events are updated as new data is coming in, which means that incidents are not spread out over several separate events, but show up as a single event with a duration. This approach eliminates redundant events and makes analysis and interpretation much easier.

ADS 11.0 also helps improve the users’ situational awareness by including the type (e.g. SSH attack) and a detailed description of the detection method in Event Details, followed by a breakdown of the event with information like the number of attempts and targets, or the amount of data transferred.

Detection methods have been reviewed and updated for reliable detection of communication with sites known for questionable data sharing (WEBSHARE) and to maintain protection against unwanted intrusion by third parties (TEAMVIEWER).

Reporting is now done centrally together with other parts of the Flowmon suite in order to consolidate the information being reported and make it easier to understand.
Other changes include faster and less resource-intensive event reporting and dynamic memory management for efficient resource utilization and allocation.

Flowmon ADS 11.0 is built to give you an understanding of network anomalies without clutter or delay. Its robust stream architecture makes sure it can handle any volume of traffic and the reworked event processing and visualization provide a wealth of actionable insight at a glance.
Do you have any feedback about Flowmon ADS 11.0? Let us know!
Subscribe to get all the news, info and tutorials you need to build better business apps and sites