Progress® Flowmon® permite supervisar en tiempo real la experiencia de los usuarios y gestionar de forma proactiva el rendimiento de las aplicaciones, reduciendo el tiempo dedicado a resolver problemas y minimizando las interrupciones en las operaciones de su empresa.


Obtenga información detallada para diagnosticar hasta el 95 % de las causas raíz, reduciendo el tiempo de inactividad y ofreciendo una experiencia más fluida al usuario.
Acceda a información en tiempo real sobre el uso, las aplicaciones, los usuarios, los dispositivos y los servicios de red para anticiparse a los problemas y mantener la eficiencia al máximo nivel.
Reduzca la ambigüedad con una mejor visibilidad de su infraestructura. Comprenda con mayor claridad las causas raíz y fomente un entorno colaborativo enfocado en la solución, no en la culpa.
Integre el ancho de banda y estado de la red, análisis de tráfico, forenses, monitoreo de rendimiento y captura de paquetes en un panel consolidado para entornos híbridos y en la nube.
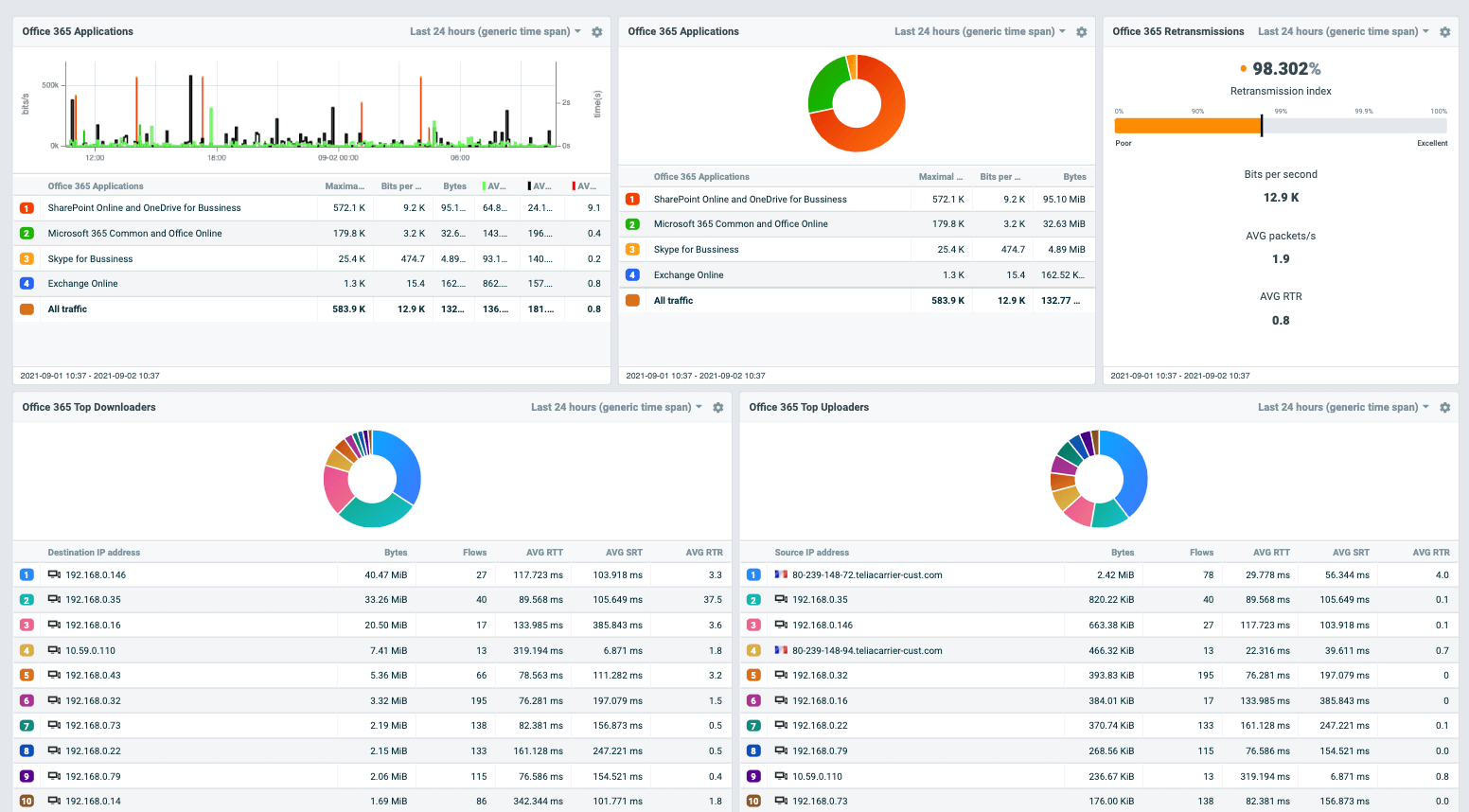
Imagine un panel automatizado que usted configura eligiendo widgets desde una biblioteca predefinida, mostrando estados en rojo/verde para entender de inmediato la salud de la red, sin necesidad de alternar entre múltiples tableros.
Obtenga visibilidad de extremo a extremo en la cadena de entrega de sus aplicaciones. Identifique cuellos de botella, priorice el ancho de banda y solucione errores de manera eficaz.
Supervise las interacciones entre el usuario y los servidores de aplicaciones/bases de datos para obtener visibilidad completa de la cadena de entrega de aplicaciones. Los métricos recopilados se correlacionan para identificar con precisión los elementos responsables de problemas de latencia y otros cuellos de botella, lo que permite una resolución rápida y un análisis efectivo de la causa raíz.

Monitoree la experiencia del usuario y mida los retrasos entre aplicación y red, así como entre aplicación y base de datos, incluyendo tiempo de respuesta del servidor, tiempo de ida y vuelta, jitter, retransmisiones y demoras.

Gestione y priorice el ancho de banda por aplicación, asegurando que las aplicaciones críticas reciban los recursos necesarios.

Rastree y analice los códigos de error de las aplicaciones para obtener información sobre errores frecuentes o críticos que puedan afectar el rendimiento o la experiencia del usuario. Esta función permite identificar y resolver rápidamente problemas específicos de la aplicación que podrían causar interrupciones o un rendimiento subóptimo.

La solución se implementa de forma pasiva, a nivel de red, sin interferir con los servidores de aplicaciones ni con el código. Ofrece una galería predefinida de tableros para obtener información rápida, optimizando el control de sus aplicaciones con mayor precisión y claridad.

Consulte estos recursos para comenzar a usar Flowmon.

Explore un producto totalmente interactivo y vea qué problemas puede resolver para usted.